Premio 2025.4.1 - Now That's What I Call Insights!

This is our biggest release of the year. We're delighted to announce that Premio Insights is now being rolled out. Not every metric is fully complete, but we've decided to release what we have so you can start using fresh, actionable metrics sooner rather than later.
Below is what’s available now and why it matters.
🔍 Search Insights
Understand how customers discover your products and whether searches turn into sales.
- See which search terms (titles, product codes, partial words) customers use most.
- Track conversion from search → add-to-basket → checkout.
- Identify gaps where customers aren’t finding what they want so you can improve titles, tags or even merchandising.
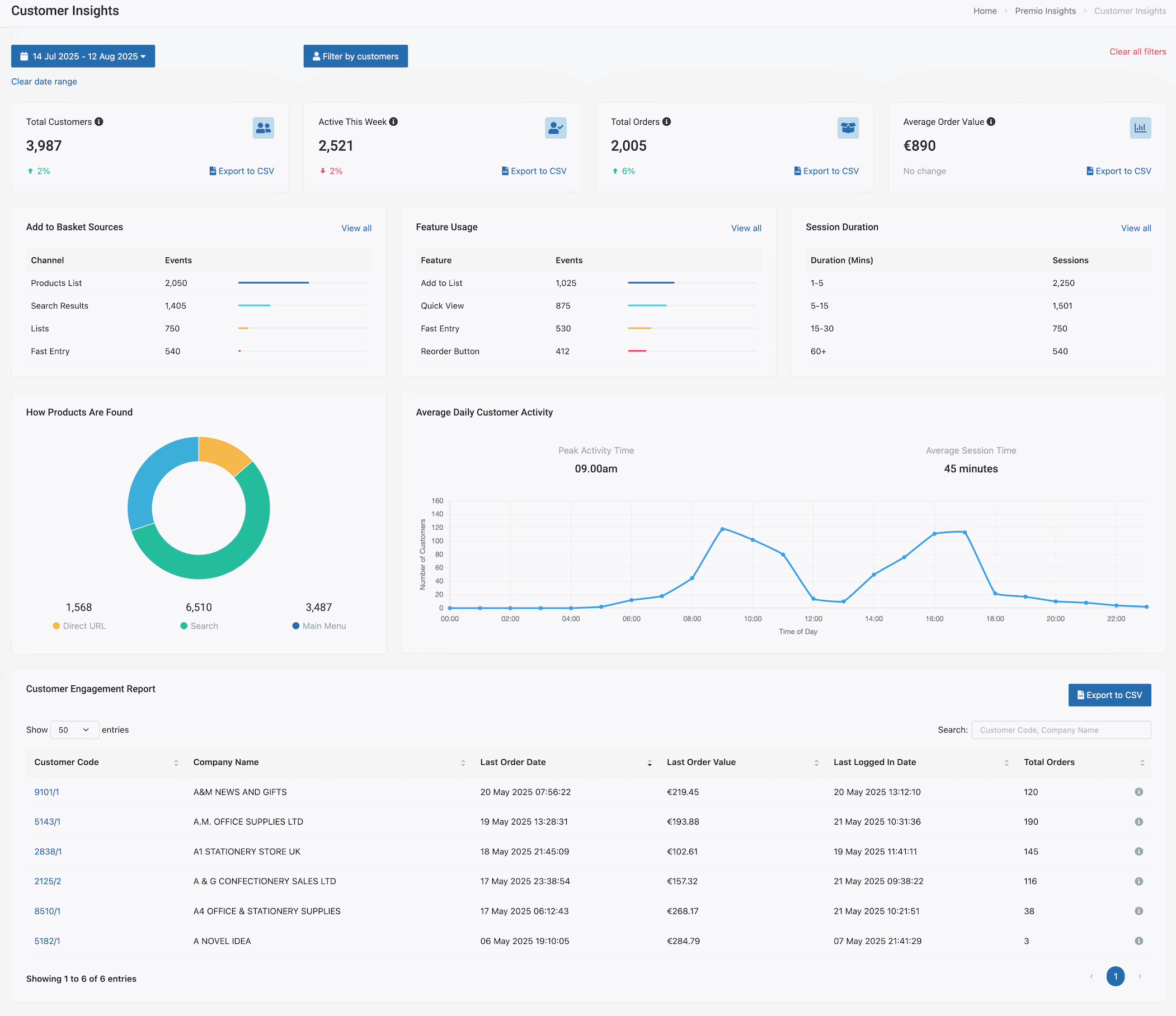
👥 Customer Insights
Know how individual customers and segments are using Premio.
Measure feature adoption. Are your customers using Fast Entry, Quick Re-order, Quote Builder, etc.
Compare customers on behaviour and value (who uses quick re-order vs who doesn’t). Do you notice more sales from those that do?
See traffic sources for product pages. Do customers find your products by search, the main menu or direct linking/bookmarking product pages?
🧭 User Journey Insights
Customer support is crucial for a smooth process. To help with this, we've built the ability to see how users are interacting with the store, what items they added to the basket, what they removed, how many items they updated in the basket and when they checked out.
We've opened this up to you now too. No more second guessing based on the feedback you receive from a customer, now you can verify it with User Journey Insights.
🧺 Live Basket Insights
A live view of what’s in customer baskets across your store — ideal for operations and sales.
Real-time inventory flags: see which basket items are out of stock.
Quick view for reps/warehouse to suggest alternatives or fast-fulfilment options.
Perfect for planning upcoming pick/pack cycles and proactive customer outreach.
📦 Back Order & Pre-order Insights
Spot and act on demand for items not currently available.
Filter by product, customer, or time to find who has items on back order. See which customers should be notified when stock becomes available.
🔮 What’s Next
We’re not stopping - Sales Orders Insights and Product Insights are next, arriving in 2026. Expect deeper metrics to help you spot sales trends, missed opportunities, and product performance at a glance.
Want an early look or a walkthrough, any of the new Insights? Drop us a message and we’ll give you a guided tour.
View the roadmap and what else is coming: https://whatsnew.premio.ie/roadmap






















